「私塾界」1月号とスタプラによる学習の「見える化」

「私塾界」という学習塾の経営者向けの雑誌があります。その1月号に Study Plus For SCHOOL のユーザーとしてわたしが掲載されています。
pdfの記事 → 私塾界2020年1月号紙面掲載内容_宮崎教室様
基本的には前に紹介した内容 https://miyajuku.com/studyplus-for-school%E3%80%80の方のインタビュー記事です%E3%80%82/ のダイジェスト版です。
スタプラについては何度か話しをしています。現高3生から利用をはじめ、11月からは中3生にも利用をはじめています。
高校生でスマホを持っていない生徒はいませんし、中学生もほとんどが利用しています。時代はスマホを容認するかどうかではなく、どう上手に使わせるか、といった状況になっています。わたしは「できれば積極的に学習に利用させる」というスタンスです。
オトナでもスマホを有効に利用している人とそうでない人がいます。子どもの段階でスマホのうまい利用のしかたを身につけることは大事でしょう。とくに「時間管理」にスマホは有効だと思っています。四六時中手もとにあるからです。
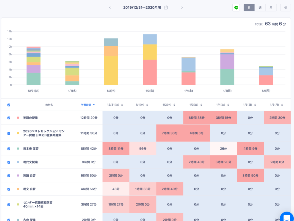
紙ベースで時間管理をする有効性も認めますが、スマホでの時間管理のすごいところは圧倒的な「見える化」です。下の絵は直近の高3K子の学習記録ですが、こうした記録をいつでも、どこでも、しかも本人だけでなく指導者のわたしも見ることが出来ます。これはすごいことです。

ただ、miyajukuでのスタプラの利用法は、プランニングのところに重点をおいています。下の絵は中3生のプランニングのページですが、何を、いつまでに、どのぐらい終わらせるのか、というのがひと目でわかり、しかもそのうちのどこまでが達成されたのかも「見える化」されています。

勉強は、計画を立て、それを実行し、さらに精査していくことの繰り返しです。それを「見える化」することで、現状の自分がはっきりとわかり、つぎに何をすべきかもわかります。こうした流れは学習だけでなく、この子たちが仕事に就いてからもきっと役立つスキルなのではないでしょうか。